返回产品中心
数据资产入表管理系统

一、 系统登录

1 登陆网址

1)用户可以在浏览器中输入系统网址( https://www.xingweidata.com/product [1]  )登陆到产品首页。

2)用户也可通过星维数据官方网站( https://www.xingweidata.com x [2]  ),再根据网站指引进入产品登录页面。

2 产品登陆

以下将具体介绍产品登录操作步骤:

1)租户名称(企业租户名称)

首先在第一行输入租户名称,即购买本产品的企业租户名称。

2)账户名称

在第二行输入账户名称,即归属于登陆人员的账户的名称。

3)账户密码

在第三行输入登陆密码,即归属于登陆人员账户的密码。

可点击“记住我”左侧的方框,将密码保存到浏览器,以便下次登陆无需输入密码。

4)密码找回

如忘记密码,可以通过点击“忘记密码?”按钮,进入密码找回页面找回密码。

(5) 点击登录

最后当租户名称、账户名称、密码匹配后,点击“登录”按钮即可登录系统。

二、中央驾驶舱

( 中央驾驶舱)

中央驾驶舱是用户的登录入口。本页面展示了数据资产入表各维度的核心指标,均通过系统根据各模块记录的数据汇总计算而得。以下将进一步说明这些核心指标的具体含义。

1)项目总数

项目为本软件操作的重要主体,通常在一个项目内进行各功能模块的数据填报、维护、管理等操作。

“项目总数”展示各项目资产类型的分布,包括:分类为存货的项目数量和分类为无形资产的项目数量。项目总数=分类为存货的项目数量+分类为无形资产的项目数量。

2)领域分类

“领域分类”展示:所有数据资产项目在各应用领域中分布的数量。

3)数据权属关系

  “数据权属关系”展示了各项目是否完成权属确认的情况。其中“已确权”数量=“已经完成”权属确认的项目数量;“未确权”数量= “未完成”权属确认的项目数量。项目总数=已确权(项目数)+未确权(项目数)。

4)数据资产金额

  “已入表”金额:满足入表条件且企业已经确认记录在财务账套下的账面原值总额。

  “可入表”金额:满足成本核算条件,但尚未达到验收条件的成本,以及尚未确认记录在财务账套下的核算金额。

  “数据资产总额”=“已入表”金额+“可入表”金额。

5)数据资源总量

“数据资源总量”中展示了数据资源总量(条)、数据总储存量(TB)、结构化和非结构化数据量(条)的分布。

6)数据资产预估值

  “数据资产预估值”=所有项目数据资产的评估价值总额。每个项目的评估值是按照收益法或市场法评估所得。

7)资产凭证完整比例

  “资产凭证完整比例”=所有项目的凭证完整比例平均值。反应了用户获取证据的完整程度,反映用户是否收集了必要、充足的证据从而满足入表条件。

8)点击中央驾驶舱右侧按钮进入操作空间

(进入操作空间按钮)

1.1操作空间-财务模块@2x (操作空间页面示例)

9)点击中央驾驶舱左侧按钮进入展示空间

(进入展示空间按钮)

(展示空间页面示例)

三、操作空间

1 操作空间总页面

操作空间模块分为三大类型,包括财务模块、基础模块、管理模块。

2.1操作空间-基础模块激活@2x ( 操作空间-基础模块)

基础模块包括数据信息管理、企业合法合规、项目合规确权、价值评估模块。

1.1操作空间-财务模块@2x ( 操作空间-财务模块)

财务模块包括项目预算、开发确认、成本核算、收入核算、产品验收、后续计量、终止确认、资产报表模块。

3.1操作空间-管理模块激活@2x ( 操作空间-管理模块)

管理模块包括项目管理、内控设计、内控运行、企业质量安全、项目质量安全模块。

2 项目预算

(项目预算页面) [3] 

进入项目预算页面,可以查看到所有项目的清单,每个项目以卡片形式展示。

2.1. 简易添加项目

用户可以点击“简易添加项目”按钮,系统展示“简易添加项目”窗口。

(简易添加项目窗口)

用户在“简易添加项目”窗口内填报“项目名称”,点击“确定”后,便可添加一个项目。

2.2. 选择项目预算

用户可以点击项目卡片,进入某一个项目的预算填报页面。

进入项目预算页面后,展示了单个项目的预算总览。具体功能包括:

1)项目名称、项目预算是否完成

2)项目预算总额、内部成本预算总额、外部成本预算总额

3)新增预算操作栏

4)查看历史预算和完成预算按钮

以下段落将具体介绍这些功能如何操作。

2.3 添加内部成本-开发人员成本

依次点击“内部成本”按钮、“开发人员成本”按钮、“新增预算”按钮后,进入“新增内部成本预算-开发人员成本”页面。

(新增内部成本-开发人员成本页面)

点击“添加行”可以新增一行预算填报栏。

用户依次填报职位/岗位名称、所属部门、人均成本(元)/月、预计参与人数、起始参与日、终止参与日。系统将自动计算预计参与月数、合计金额(元)。

点击“删除”按钮,可以进行删除行操作。

点击“提交”,完成一笔预算的提交。(当存在多行信息时,可一次提交多行信息)

递交后返回“项目预算”页面,显示了本次开发人员成本预算填报后的结果。

2.4 添加内部成本-无形资产摊销

依次点击“内部成本”按钮、“无形资产摊销”按钮、“新增预算”按钮后,进入“新增内部成本预算-无形资产摊销”页面。

(新增内部成本-无形资产摊销页面)

点击“添加行”可以新增一行预算填报栏。

用户依次填报无形资产编号、无形资产名称、每月摊销金额(元)、起始参与日、终止参与日。系统将自动计算预计参与月数、合计金额(元)。

点击“删除”按钮,可以进行删除行操作。

点击“提交”,完成一笔预算的提交。(当存在多行信息时,可一次提交多行信息)

递交后返回“项目预算”页面,显示了本次无形资产摊销预算填报后的结果。

2.5 添加内部成本-固定资产折旧

依次点击“内部成本”按钮、“固定资产折旧”按钮、“新增预算”按钮后,进入“新增内部成本预算-固定资产折旧”页面。

(新增内部成本预算-固定资产折旧)

点击“添加行”可以新增一行预算填报栏。

用户依次填报设备编号、固定资产名称、每月折旧金额(元)、起始参与日、终止参与日,系统自动计算预计参与月数、合计金额(元)。

点击“删除”按钮,可以进行删除行操作。

点击“提交”,完成一笔预算的提交。(当存在多行信息时,可一次提交多行信息))

递交后返回“项目预算”页面,显示了本次固定资产折旧相关预算填报后的结果。

2.6 添加内部成本-其他内部成本

依次点击“内部成本”按钮、“其他内部成本”按钮、“新增预算”按钮后,进入“新增内部成本预算-其他内部成本”页面。

(新增内部成本预算-其他内部成本页面)

点击“添加行”可以新增一行预算填报栏。

在“成本类型”下拉框中,可以选择其他内部成本的类型,比如“房租”、“水电”、“其他内部成本”。

在“期间/时点 [4]  ”下拉框中,可选择“时点成本”或“期间成本”。

时点成本是指在某一特定时间点发生的成本,它通常与某一具体时刻相关,反映的是该时点的成本状况;期间成本是指在某一时间段内发生的成本,它与时间跨度相关,反映的是该时间段内的成本总额。

1)如果选择期间成本。以房租为例,需要填报预计“每月”的“成本金额”,然后填报“起始采购日”、“终止采购日”,系统将自动计算出“参与月数”和“合计金额”。

2)如果选择时点成本。以办公用品领取为例,需要填报“本次”发生的“成本金额”以及预计“发生月份”。

点击“删除”按钮,可以进行删除行操作。

点击“提交”,完成一笔预算的提交。(当存在多行信息时,可一次提交多行信息)

递交后返回“项目预算”页面,显示了本次其他内部成本预算填报后的结果。

2.7 添加外部成本

    依次点击“外部成本”按钮和“新增预算”按钮后,进入“新增外部成本预算”页面。

(新增外部成本预算页面)

点击“添加行”可以新增一行预算填报栏。

在“成本类型”下拉框中,可以选择外部成本的类型,比如“数据资源”、“委外加工费”、“保险费”、“权属鉴证”、“质量评估”、“登记结算”、“安全管理费”、“数据许可费”。

在“期间/时点”下拉框中,可选择“时点成本”或“期间成本”。

时点成本是指在某一特定时间点发生的成本,它通常与某一具体时刻相关,反映的是该时点的成本状况;期间成本是指在某一时间段内发生的成本,它与时间跨度相关,反映的是该时间段内的成本总额。

1)如果选择期间成本,以持续采购数据资源为例,需要填报预计“每月”的“成本金额”,然后填报“起始采购日”、“终止采购日”,系统将自动计算出“参与月数”和“合计金额”。

2)如果选择时点成本,以一次性采购数据资源为例,需要填报“本次”发生的“成本金额”以及预计“发生月份”。

点击“删除”按钮,可以进行删除行操作。

点击“提交”,完成一笔预算的提交。(当存在多行信息时,可一次提交多行信息)

递交后返回“项目预算”页面,显示了本次外部成本预算填报后的结果。

2.8 上传凭证文件

点击“凭证文件”按钮,进入凭证上传页面。可上传预算报告和相关的决策文件。之后点击“保存”按钮,进行保存。

2.9 预算预览 [W用5]  

“预算预览”页面汇总展示了已填报的预算数据。

确认无误后,点击“确认完成预算”按钮,完成预算的填报。

2.10 历史预览 [W用6]  

点击“历史预算”按钮后,进入历史预览页面。

(历史预算页面) [7] 

点击“请选择日期”下拉框,选择历史预算的日期。系统将根据选择日期显示对应的预算详细信息。

3 开发确认

进入开发确认模块,可以查看到所有项目的清单,系统显示为各项目卡片,展示了各项目的开发确认状态。

点击单个项目,进入开发确认详情填报页面。

3.1 资产类型

    选择资产类型,可选择“存货”或“无形资产”。点击“资产类型选择建议”,查阅系统提供的“数据资产判断”指引:

可根据“数据资产判断”的列式,获取资产类型选择建议。

3.2 项目周期

选择项目周期的日期范围,包括起始日期和结束日期。

3.3 数据资源主要来源

数据资源主要来源可选择“外购”、“自行开发或加工”、“其他”。系统提示:当同时存在“自行开发或加工”和“外购”的情况,可选择其他。

3.4 开发阶段确认

(1)  用户针对“是否对进入开发阶段的日期进行了充分判定,并通过了相关决策程序?”问题进行填报。

(2)  并依据决策程序的结论,填“进入开发阶段的日期”。

(3)  最后上传相应的决策文件以及判断依据凭证(包括立项报告、可行性研究报告、开发计划书、预算报告等)。

最终,点击“完成确认”后,完成开发确认页面的填报。

3.5 不适用开发阶段判定的情况

当存在以下情形时,不适用开发阶段的判定:

(1) 项目资产类型为“存货”。

(2) 项目资产类型为“无形资产”且数据来源仅为“外购”方式取得。

4 成本核算

成本核算中,可以查看到所有项目的清单,系统展示为各项目的卡片,卡片中展示了各项目的成本核算金额。点击单个项目卡片,进入项目新增核算页面。

(新增核算页面)

右上角的“内部成本”或者“外部成本”按钮显示了已经归集的内部成本总额和外部成本总额。可点击按钮录入对应成本类型(内部成本还是外部成本)。

4.1 内部成本-开发人员成本核算

依次点击“内部成本”、“开发人员成本”、“新增内部成本核算”按钮进入开发人员成本的核算界面。

填报核算时,系统将显示对应的预算信息,包括“岗位”、“所属部门”、“预算金额(元)”。用户需填报“员工编号”、“员工姓名”、“本月成本(元)”、“备注”。

用户填报的实际成本和预算成本存在差异时,建议填写“备注”,补充说明预算差异原因。

对于核算明细的每一行记录,用户可以点击“删除”按钮进行删除。

可点击“添加行”新增开发人员明细,并填报相应的数据。

填报后,系统将自动汇总计算本次填报的总金额。

填报信息后,用户上传相关的凭证,作为支持证据。

点击“提交”按钮,完成本次核算信息的填报,返回新增核算汇总页面。

点击“取消”,直接新增核算汇总页面,系统不保存信息。

如点击“提交”完成后,系统根据已填报信息,显示对应月份的核算金额。

用户可以点击“明细”进行查阅;也可点击“编辑”进行修改。编辑界面与新增界面完全一致,在此不重复介绍。

4.2 内部成本-无形资产摊销核算

依次点击“内部成本”、“无形资产摊销”、“新增内部成本核算”按钮进入无形资产摊销的核算界面。

填报核算时,系统将显示对应的预算信息,包括“无形资产编号”、“无形资产名称”、“预算金额(元)”。用户需填报实际发生的“本月摊销金额(元)”和“备注”。

用户填报的实际成本和预算成本差异时,建议填写“备注”,补充说明预算差异原因。

对于核算明细的每一行,用户可以点击“删除”按钮进行删除。

可点击“添加行”新增无形资产摊销明细,并填报相应的数据。

填报后,系统将自动汇总计算本次填报的总金额。

填报信息后,用户上传相关的凭证,作为支持证据。

点击“提交”按钮,完成本次核算信息的填报,返回新增核算汇总页面。

点击“取消”,直接新增核算汇总页面,系统不保存信息。

如点击“提交”完成后,系统根据已填报信息,显示对应月份的核算金额。

用户可以点击“明细”进行查阅;也可点击“编辑”进行修改。编辑界面与新增界面完全一致,在此不重复介绍。

4.3 内部成本-固定资产折旧核算

依次点击“内部成本”、“固定资产折旧”、“新增内部成本核算”按钮进入固定资产折旧的核算页面。

填报核算时,系统将显示对应的预算信息,包括“固定资产编号”、“固定资产名称”、“所属部门”、“预算折旧金额(元)”。用户需填报实际发生的“本月折旧金额(元)”和“备注”。

用户填报的实际成本和预算成本差异时,建议填写“备注”,补充说明预算差异原因。

对于核算明细的每一行,用户可以点击“删除”按钮进行删除。

可点击“添加行”新增固定资产折旧明细,并填报相应的信息。

填报后,系统将自动汇总计算本次填报的总金额。

填报信息后,用户上传相关的凭证,作为支持证据。

点击“提交”按钮,完成本次核算信息的填报,返回新增核算汇总页面。

点击“取消”,直接新增核算汇总页面,系统不保存信息。

如点击“提交”完成后,系统根据已填报信息,显示对应月份的核算金额。

用户可以点击“明细”进行查阅;也可点击“编辑”进行修改。编辑界面与新增界面完全一致,在此不重复介绍。

4.4 内部成本-其他内部成本核算

依次点击“内部成本”、“其他内部成本”、“新增内部成本核算”按钮进入其他内部成本的核算界面。

填报核算时,系统将显示对应的预算信息,包括“成本类型”、“费用名称”、“ [8]  时点成本/期间成本”、“预算金额(元)”。用户需填报实际发生的“发生日期”、“本月发生金额(元)”和“备注”。

用户填报的实际成本和预算成本差异时,建议填写“备注”,补充说明预算差异原因。

对于核算明细的每一行,用户可以点击“删除”按钮进行删除。

可点击“添加行”新增预算外成本明细,并填报相应的数据。

填报后,系统将自动汇总计算本次填报的总金额。

同时,用户点击本行右侧的“上传凭证”按钮,进入上传凭证页面。

上传凭证页面中,用户填报“凭证名称”、“档案编号”,并可上传附件作为支持证据。

点击“提交”按钮,完成本次核算信息的填报,返回新增核算汇总页面。

点击“取消”,直接新增核算汇总页面,系统不保存信息。

如点击“提交”完成后,系统根据已填报信息,显示对应月份的核算金额。

用户可以点击“明细”进行查阅;也可点击“编辑”进行修改。编辑界面与新增界面完全一致,在此不重复介绍。

4.5 外部成本核算

依次点击“外部成本”、“新增外部成本核算”按钮进入外部成本的核算界面。

填报核算时,系统将显示对应的预算信息,包括“成本类型”、“成本 [9]  名称”、“时点成本/期间成本 [10]  ”、“预算金额(元)”。用户需填报实际发生的“发生日期”、“本月发生金额(元)”和“备注”。

用户填报的实际成本和预算成本差异时,建议填写“备注”,补充说明预算差异原因。

对于核算明细的每一行,用户可以点击“删除”按钮进行删除。

可点击“添加行”新增预算外成本明细,并填报相应的数据。

填报后,系统将自动汇总计算本次填报的总金额。

同时,用户点击本行右侧的“上传凭证”按钮,进入上传凭证页面。

上传凭证页面中,用户填报“凭证名称”、“档案编号”,并可上传附件作为支持证据。

点击“提交”按钮,完成本次核算信息的填报,返回新增核算汇总页面。

点击“取消”,直接新增核算汇总页面,系统不保存信息。

如点击“提交”完成后,系统根据已填报信息,显示对应月份的核算金额。

用户可以点击“明细”进行查阅;也可点击“编辑”进行修改。编辑界面与新增界面完全一致,在此不重复介绍。

5 产品验收

产品验收中,用户可以查看所有项目的清单,系统展示为各项目的卡片,卡片中展示了各项目的尚未验收支出总额(代表可以验收的成本)。点击单个项目卡片,进入该项目“发起验收”页面。

(发起验收页面)

5.1 发起验收

点击“发起验收”按钮后进入验收流程(包含一系列页面)。

验收流程分为四个环节:分别是“确认验收日期”、“成本归集”、“确认摊销方法”、“上传凭证”。以下将逐一介绍:

1)确认验收日期

用户需在“验收日期”内填报本次验收的日期。

点击右下角的“下一步”按钮进入下一环节。

2)成本归集

在本界面,需要对本次验收的成本进行确认。系统提示:“请检查下列验收内容是否符合您的要求。如果发现未达到验收标准,您可以自由取消勾选”。

以上图为例,由于验收日期为2024815日,系统将对2024815日(含当日)以前的成本进行筛选。

如上图所示,系统对开发人员成本等期间成本进行分段,自动计算出验收日期以前的发生金额。

如上图所示,用户也可根据具体情况(如未达验收条件),点击上图勾选框来取消某一行明细的验收。该明细将在下一次验收时列式。

取消勾选时,用户需填报“未达验收条件的原因”并点击“确认”按钮完成确认。

最后,点击“下一步”按钮,进入下一环节。

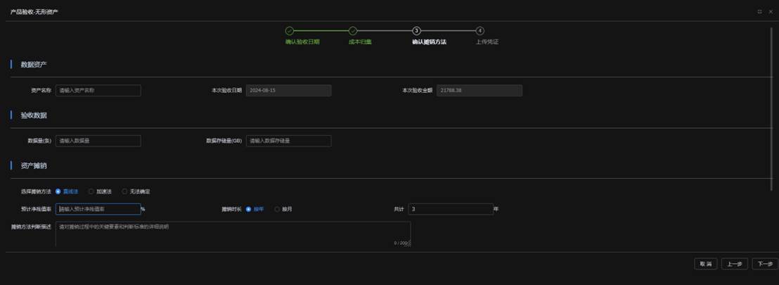
3)确认摊销方法

(确认摊销方法页面)

由于“摊销”仅适用于无形资产,所以当资产类型为无形资产时,将进入本页面;如果资产类型为存货时,将跳过本界面直接进入下一环节。

系统自动显示出“本次验收日期”和“本次验收金额”。用户自定义本次验收“资产名称”用户识别本次验收资产。

用户填报“验收数据”,填报“数据量(条)”和“数据存储量(GB)”。

用户填报无形资产的摊销方法(选择直线法/加速法/无法确定)、预计残值率、摊销时长、摊销方法判断描述。

其中对于填报判断摊销时长,可选择按年或者按月预计。

选择“按年”,填报共计摊销年数。系统将自动计算出摊销月份。

选择“按月”,直接填报合计摊销月数。

如上图所示,用户选填摊销方法的判断描述。

如上图所示,用户可在备注窗口选填其他需要备注的事项。

最后,点击“下一步”进入下一环节。

4)上传凭证

用户上传验收报告以及相关决策文件做为本次验收的证据。

点击“完成本次验收”按钮后,完成本次验收。

5.2 验收记录

用户完成一次验收后,便形成一行验收记录,代表一个资产的形成。(此时,资产报表中可以查阅到对应类型的新增资产金额)

用户可以在项目周期内发起多次验收,形成多个验收记录。从而在项目中形成多个资产,即资产组。

5.3 资产入账(入表)

用户可以对每一次资产验收记录,进行财务账套入账确认。如果财务账套已经入账,用户应对于“财务账套已入账”的确认框进行打钩。打钩后系统提示:

点击“确认已入账”后,系统展示为打钩状态:

对于已入账的金额,系统将汇总到“已入表”的金额中。

6 收入核算

收入核算中,用户可以查看所有项目的清单,系统展示为各项目的卡片,卡片中展示了各项目的收入核算总额。点击单个项目卡片,进入该项目“收入核算”页面。

新增 [11] / 项目收入核算)

收入核算需区分关联方和非关联方进行填报,以下将分别介绍填报方法:

6.1 非关联方收入核算

依次点击“非关联方”按钮和“新增收入”按钮,进入非关联方“新增收入核算”界面。

点击“添加行”新增一行收入填报明细。

用户填报“发生日期”、“收入金额(元)”、选填“注释”后,点击“上传凭证”按钮。

用户可根据系统提示,填报相关的销售合同、发票等信息。

点击“确定”后,完成一笔收入核算填报。系统将返回“项目收入核算”页面。

收入核算总页面中,将新增一笔收入核算明细。

用户可以点击“明细”进行查阅,也可以点击“编辑”进行修订。

6.2 关联方收入核算

依次点击“关联方”按钮和“新增收入”按钮,进入关联方“新增收入核算”界面。

点击“添加行”新增一行收入填报。

用户填报“发生日期”、“收入金额(元)”、选填“公允价值(元)”、“注释”。

如上图提示,针对关联方收入,用户可选填按照“公允价值”确认的收入金额。

以上内容填报完成后,点击“上传凭证”按钮。

用户可根据系统提示,填报相关的销售合同、发票等信息。

点击“确定”后,完成一笔收入核算填报。系统将返回“项目收入核算”页面。

收入核算总页面中,将新增一笔收入核算明细。

用户可以点击“明细”进行查阅,也可以点击“编辑”进行修订。

6.3 收入核算总额

用户对收入进行填报后,系统将实时进行更新。系统将根据最终数据展示“收入核算总额”,包括“非关联方收入总额”和“关联方收入总额”。

7 后续计量

“后续计量”模块中,系统展示了各项目的卡片。由于无形资产存在“减值”和“摊销”两种后续计量方法;存货仅存在“减值”,不存在“摊销”的后续计量方法,所以用户点击单个项目卡片后,提供将根据不同的资产类型产生不同的响应。如果是无形资产,将进入该项目的后续计量“选择方法”界面;如果是存货,将直接进入减值界面。

(后续计量选择方法窗口)

用户点击“减值”按钮进入减值界面。点击“摊销”按钮进入摊销界面。

7.1 查看减值明细

进入资产减值界面后,系统展示“资产减值完成情况(减值明细)”。点击“未进行”按钮(默认选中),显示尚需发起减值测试的清单(按月)。

点击“已完成”,显示已完成的减值测试明细,包括 “减值测试月份”、“是否发生减值”、“当期减值金额(元)”、“累计减值金额(元)”、“操作”(“修订减值测试”将在后续段落详述)。

7.2 发起减值测试

点击“减值测试”按钮,发起减值测试。

进入减值测试界面。系统将显示减值测试的三个环节,包括:确认减值迹象、确认可收回金额(无形资产)/可变现净值(存货)、分摊减值总额。

1)确认减值迹象

用户对资产的减值迹象逐一判断后:

A、 如果所有项目均标记为“不存在”,表示确认不存在任何减值迹象,点击“下一步”将提示无需进行减值操作。

 

点击确认后,完成减值测试,判定为不存在减值迹象后,直接返回减值列表。

B 、如果任何一个项目标记为“存在”,则需要进行减值测试操作。

点击“已完成”按钮,显示已完成减值测试的明细。

如果存在减值迹象,点击“下一步”

对以上存在减值迹象的提示进行“确认”后,进入下一环节。

2)确认可收回金额(无形资产)/可变现净值(存货)

当资产类型为无形资产时,进入计算“可收回金额”页面;当资产类型为存货时,进入计算“可变现净值”页面。

A 、无形资产

可收回金额的计算页面包含两种方法。方法一为“公允价值减去处置费用后的净额”;方法二为“净现金流折现”。

用户可选择一种或者两种计算方法,系统将选取二者较高值作为可回收金额 [W用12]  

a 、方法一

用户填报“公允价值(元)”、“处置费用(元)”。系统自动计算出“公允价值减去处置费用后的净额(元)”

用户上传相关的凭证,用于证明减值测试填报的数据来源。

b 、方法二

用户需要填报必要报酬率(税前)(%)

用户填报预测期会计年度数量,该数量影响下方会计期间表格的行数。

如预算年度数量为5,本表格的行数为5行。

如果现金净流入增长率 切换按钮为打开时,用户在填报增长率后,只需填报首个会计年度的现金净流入,其他年度的现金净流入由系统自动计算。系统在表格中自动计算出可收回金额。

如果,现金净流入增长率 切换按钮为关闭是,用户无需填报增长率后,但需填报每个会计年度的现金净流入。系统根据各会计年度数据的填报,计算出可收回金额。

系统根据方法一和方法二取最高者。作为可回收金额。

当可收回金额大于账面净值总额时,点击“下一步”。系统判断无需进行减值。

点击“确认”后,返回总页面。

当可变现净值小于账面净值总额时,点击“下一步”,进入下一环节“分摊减值总额”。

B、 存货

存货是否需要减值,需要计算“可变现净值”。

用户填报“存货估计售价”、“至完工估计将发生的成本”、“估计销售费用”、“相关税金”后,系统将自动计算出“可变现净值”。

当可变现净值大于账面净值总额时,点击“下一步”。系统判断无需进行减值。

点击“确认”后,返回总页面。

当可变现净值小于账面净值总额时,点击“下一步”,进入下一环节“分摊减值总额”。

3)分摊减值总额

系统默认将减值总额分摊到各个资产。

用户也可以选择手动分摊,合理分配减值金额。

点击完成后,完成一次减值测试。

在减值测试完成情况中,点击“已完成”。在已完成清单中,可以查看本次减值明细。

7.3 转回存货跌价准备

对于已计提减值的存货,可以在操作列表中查看到“转回”按钮。点击“转回”按钮后,将进入“转回”页面。

1)如果有任何一项迹象标记为“存在”,则不可以进行转回操作。点击“确认”后,返回资产减值首页。

2)如果所有减值迹象均标记为“不存在”,则系统判断可以进行转回。

点击“下一步”按钮,将展示如下提示 [13] :

点击“确认”按钮后,则可以进行转回操作。

A 、如果经过计算的“可变现净值”低于存货账面净值总额时,点击“下一步”将提示 [14]  如下内容:

B 、如果经过计算的“可变现净值”高于存货账面净值总额时,点击“下一步”后,将进入减值分摊方法页面。

系统自动按照比例对转回金额进行分摊,点击“完成”按钮后,完成本次转回操作。

操作完成后,在“已完成”列表的当期减值金额中,以负数形式展示了转回金额。

对于转回的流程如需纠正,可以点击“修订转回”按钮进行修改。该流程与转回流程几乎一致,在此不重复介绍。

7.4 修改减值测试

在“已完成”清单中,用户可以查看“已完成”的减值记录。如需要修订减值测试,可点击“修订减值测试”按钮进行操作。

系统将提示以上信息,除特殊情况确实需要修改外,已经完成的减值迹象判定/转回减值的操作尽量不要修改,可通过期后重新计提减值或者转回来实现。如点击“坚持修订”进入下一步。

用户需要填报修订减值测试的原因,填报后点击“确定”按钮,进入减值修订流程。修订流程与发起流程一致。在次不重复展示。

提示:用户需谨慎处理减值操作,系统仅允许对最后一次减值测试进行修订。

7.5 查看摊销明细

在后续计量列表中,点击单个项目卡片,如果该项目属于无形资产。将会显示如下弹窗:

点击“摊销”按钮,然后点击“确定”,进入资产摊销记录(明细)页面。

(资产摊销明细页面)

系统自动计算资产验收开始至当期的月度摊销明细。

点击“查看”按钮,查看该月份的摊销记录。

(月度摊销记录)

点击摊销记录右上角的“下载明细表格”按钮,可以下载该明细的Excel表格。

8 终止确认

终止确认中,用户可以查看所有项目的清单,系统展示为各项目的卡片,卡片中展示了各项目的可终止确认资产数量。点击单个项目卡片,进入该项目“终止确认”页面。

8.1 发起终止确认

点击“未确认”按钮,系统将展示尚未终止确认的资产明细。

该明细展示了资产名称、资产原值、资产净值、预计净残值。可以点击“终止确认”按钮,进入终止确认发起页面。

终止确认发起页面中,系统显示了该数据资产的名称、账面原值、账面净值、“最后减值月份”。用户需要首先填报“处置日期”、“终止确认的方式”。

其中“终止确认的方式”为下拉选框,用户可以选择的终止确认方式包括:“出售”、“非货币资产交换”、“捐赠”、“债务重组”、“投资”、“报废”。

系统根据以上实际选择的终止确认方法,提示用户填报对应递交的凭证。

填报完成后,点击“确认”发起完成一次终止确认。

8.2 终止确认清单

点击“已确认”按钮,可以查看所有已完成终止确认的资产明细。 [W用15]  

9 资产报表

资产报表中,用户填报筛选信息后,可以导出“开发支出表”、“无形资产表”、“存货表”。具体操作如下:

9.1 选择项目

点击“选择项目”窗口,系统弹出下拉框。可以选择其中一个项目名称,或者选择“全部”。如果选择“全部”,系统将显示该系统下统计的所有项目合计。

点击“选择项目ID”窗口,系统弹出下拉框。可以选择其中一个项目名称,或者选择“全部”。如果选择“全部”,系统将显示该系统下统计的所有项目合计。

当选定项目名称后,系统将匹配对应的项目ID;当选择项目ID后,系统将匹配对应的项目名称。最终保持项目名称和项目ID一致。

9.2 选择报表日期

用户可以在日期选择器中选择任意的“报告期初日期”和“报告期末日期”。(比如,需要导出2024年全年报表,可以将初始日期选择为2024-01-01;将终止日期选择为2024-12-31。)

9.3 报表披露

项目名称/ID以及日期选择完毕后,点击“搜索”按钮。系统自动计算出报表明细。包括如下三张报表:

(开发支出表)

(无形资产表)

(存货表)

10 凭证填报

系统中各个模块中均存在凭证填报的窗口,并且该窗口为统一的操作方式,以下将具体介绍凭证上传的操作流程。以下操作将以“开发确认”模块为例,进行细节讲解。

10.1 查看凭证列式

凭证上传界面将以列表的形式展示。包括字段:“序号”、“凭证类型”、“凭证名称”、“ 凭证文件位置 /档案编号 [16]  ”、操作栏。操作栏中包含“删除行”功能和“附件”功能。各行明细由“必填项”和“建议项”组成。另外,用户还可以添加行,实现自愿上传凭证作为证据补充。

10.2 必填项

对于必填项,系统将给与 必填 [17]  提示。操作栏中只有“附件”功能,不能进行“删除”行。该凭证的确实将对完整度产生重大影响。对于每个必填项,用户需要将“凭证类型”、“凭证名称”、“ 凭证文件位置 /档案号 [18]  ”填报完整。

10.3 建议项

对于建议项,系统将给与 建议 [19]  提示。与必填项不同,建议项的操作栏中除了“附件”功能外,还有“删除”行的功能。用户可以对不涉及的建议项进行删除,将不会对凭证完整度造成重大影响。对于每个必填项,用户需要将“凭证类型”、“凭证名称”、“ 凭证文件位置 /档案号 [20]  ”填报完整。

10.4 添加行(自愿补充凭证)

用户可以通过点击“添加行”按钮,新增一行凭证。

用户可以点击“凭证类型”窗口,首先弹出凭证一级类型选择框。

点击选择凭证一级类型(如:决策类)后,再进一步选择二级(如:其他决策文件)。

然后,用户填报具体的文件名称和档案编号,完成凭证填写。

10.5 附件上传

用户通过操作栏,可以点击“附件”按钮,进入附件上传界面。

进入上传附件界面后,用户可点击“上传附件”按钮,进行具体的上传操作。

用户可以点击“点击上传”(蓝色)文字,然后通过在硬盘中查找对应文件上传;也可以通过拖拽文档至虚线(蓝色)框体内上传。最后点击“确定”按钮完成上传附件。

 

10.6 删除行

用户可以对“建议项”和“添加行”(自愿添加项)进行删除,点击“删除”按钮,系统将提示:

点击“确定”后,系统将删除本行。

11 项目管理

项目管理中,系统展示各项目卡片。同时,用户可以通过点击“+添加项目”按钮,新增一个项目。

11.1 添加项目

用户可以点击“全新项目”或者“延续项目”。

如果点击“全新项目”,然后点击“确认”后,方可进入“添加项目”界面。

如果点击“延续项目”,则需要选择一个源项目,通过项目名称的下拉列表进行选择,系统将对本新增项目与源项目进行关联。(关联内容待后续版本补充)

点击“确认”后,方可进入“添加项目”界面。

11.2 基本信息

1)首先填报项目的基本信息,包括“项目名称”、 “项目编号”。项目名称和编号不能与现有的其他项目重复。

2)填报“项目周期”,包括项目“起始日期”和“结束日期”。

3)填报“项目研发目标-预计存储空间(GB)”。

11.3 产品信息

(产品信息页面)

用户按照产品信息页面的提示,逐一如下填报相应的信息:

1)填报“产品应用领域分类”,用户点击输入框,将展示下拉框,选择对应的应用领域。

2)填报“应用场景名称”。

3)填报“应用场景具体描述”。

4)填报“项目简介”。

5)填报数据资源主要来源,可选择“外购”、“自行开发或加工”、 “其他”(提示:数据来源同时存在“自行开发或加工”和“外购”时,可选择其他)。

6)填报“数据资产用途”,可选择“用于对外销售”或“用于业务支持”。

7)填报“数据资产类型”,可选择“存货”或“无形资产”,系统提供。资产分类建议。用户可点击 按钮进行查看。

8)填报“数据资产预计有效期限()

可直接在数字区域填写,也可以点击“+”“-”按钮调整。

9)填报是否存在“数据资产是否有权力限制”,如存在,填报限制周期(月)。

可直接在数字区域填写,也可以点击“+”“-”按钮调整。

10)填报是否存在“数据资产是否存在更新迭代”,如存在,填报限制周期(月)。

可直接在数字区域填写,也可以点击“+”“-”按钮调整。

填报完以上事项后,点击“保存”按钮。

系统提示已成功保存项目,点击“继续价值分析”按钮后,进入价值分析页面。

11.4 价值分析(市场产品价值分析)

1)市场产品价值分析中,填报描述产品的“价值分析”。

2)填报“目标市场占有率(百分比%)”。

3)填报“是否存在同行业竞争”。

如果选择是,将需要继续填报“主要竞争者”和“竞争优势简述”。

4)如果数据资源用于内部使用,需填报“内部使用的数据产品如何实现降本增效”。

11.5 项目盈利预测

1)填写预测收入起始月

点击对话框,在列表中选择月份。

2)填写“预测期会计年度数量”。

可直接在数字区域填写,也可以点击“+”“-”按钮调整。

3)填写各会计期间的“预测盈利”金额,包括“摘要”信息。

系统根据“预测期会计年度数量”填报的数量,自动显示需要具体填报的行数。用户具体在每行表格中,填报对应的金额和信息。

用户在“预测盈利(元)”和“摘要”中填报相应的内容。

最后,填报设立项目依据的凭证。如:立项报告或相应的决策文件。

11.6 项目预览

在项目管理页面中,点击单个项目卡片进入“项目概览”

项目概览中,展示了项目的“资产类型”、“产品简介”、“应用领域分类”、“添加项目人”、“添加项目日期”。并且显示目前该项目的“入表状态 [21]  ”。

业务入口中,用户可以直接点击各个操作模块,进入该项目下对应的各功能。

例如:点击“项目预算”直接进入该项目的“项目预算”模块;点击“项目确权”进入该项目的“项目确权”模块;点击“开发确认”进入该项目的“开发确认”模块。

11.7 作废项目

用户可以对某一个项目进行作废,具体操作如下:

在“项目操作”下拉框中,选择“作废项目”。系统将提示如下内容:

用户需谨慎考虑是否作废。如点击“确认”后,项目将被作废。

12 数据信息

数据信息中,用户可以查看所有项目的清单,系统展示为各项目的卡片,卡片中展示了各项目的数据信息项目数量。点击单个项目卡片,进入该项目“信息管理 [22]  ”页面。

12.1 数据信息明细

点击 [23]  项目卡片,系统展示已经填报的数据信息明细。每一行显示每类数据资源更新的数据内容,包括“数据名称/数据应用名称”、“数据内容描述”、“数据结构”、“数据来源”、“数据提供方”、“数据采集方式”、“采集数据授权情况”、“采集频率”、“数据字典”、“数据量()”、“数据存储量(GB)”、“存储方式”、“存储位置”。

12.2 录入数据信息

点击“录入数据信息”按钮,进入新增数据信息页,按照数据来源不同填报一类数据资源明细。

(新增数据信息页)

以上是“新增数据信息”的操作明细。用户需要填报如下事项:

1)数据更新日期:填写更新本类数据资源的更新日期。

2)数据名称/数据应用 [24]  名称

3)数据内容描述

4)数据结构:选择“结构化数据”/“非结构化数据”

5)数据来源:选择“内部生成”/“外部购买”

6)数据提供方

7)采集数据授权情况:用户可填报授权方式

8)数据采集方式:可通过下拉选窗口选择采集方式

(9) 数据授权时效:可通过时间“选择器”选择数据授权时效的开始日期和结束日期。

10)采集频率:首先选择频次(小时///季度/年)然后填写具体数值

11)数据字典

12)数据量(条)

13)数据存储量( GB [25] 

14)存储方式

数据存储方式:数据存储方式按存储形式、存储介质、存储架构、数据访问方式、数据用途和数据结构可以有不同的填报形式。

15)存储位置

数据存储位置:此处建议填报数据的物理位置,如本地存储地址、服务器存储地址、云存储地址、外部存储设备所在位置。

16)上传凭证

最后,填报本次录入数据信息的凭证文件,包括决议文件和信息管理报告。

点击“保存数据”后,提示需要“数据资产第一责任人签字”。

数据资产第一责任人需要在面板中签字。如需更正,可点击“清空签名”可以对签字进行清空重置。签字完成后,可点击“确认签名”完成签署。

12.3 更新数据信息

点击明细中操作栏中的“修改 [26]  ”按钮。系统会展示如下“重要提示”:

在“重要提示”窗口中点击“确认修改”后,进入修改页面。

进入“修改数据信息”页面后,方可对以上数据进行修改,内容与“录入数据信息”页面一致。

点击“保存数据”后,弹窗提示需要数据资产第一负责人签字。

数据资产第一负责人完成签字并点击“确认签名”后方可递交。

12.4 查阅数据信息记录

点击“查阅记录”按钮,显示本类数据资源的更新和修改记录。

点击“查看”按钮后,可以查看数据资源的更新详细记录。

进入查看页面后可查看数据更新详细记录,查阅完毕后可点击“取消”按钮退出查看页面。

13 企业合规确权

13.1 设置诊断分类

首次进入企业合规确权中,用户需要设置诊断分类。列表中包含必填事项和选填事项。

1)必填事项

必填事项用户不能勾选取消,需要务必填写。

2)选填事项

对于选填事项,用户可以根据自身情况选择是否需要填报。勾选则视为选中项,后续诊断清单将包含该事项;不勾选将视为不适用,后续诊断清单将不包含该事项。

当所有选填事项经确认后,可以点击“设置完成”按钮。设置完成后,进入企业诊断事项明细。

3)设置完成分类后,如还需对分类进行调整或重置,可以点击屏幕右上方“设置分类”按钮,重新进入设置页面。

13.2 企业诊断事项明细

企业诊断事项明细中,展示了各个事项的卡片。

每个事项卡片中展示了“事项名称”(如上图的“企业基本资料”)、“完成度”的进度条(展示了该事项下用户填报的完整度)。点击“合规诊断 [27]  ”按钮,进入该事项的合规诊断界面。

用户逐一填报该事项下的诊断问题。将出现以下情形:

1)上传凭证

用户在填报中,会涉及到凭证的上传。比如上述问题“请提供公司现行有效的营业执照”,用户在填报“有”时,系统将提示上传凭证。

2)法律法规提示

用户在填报中,会涉及到系统提示相应的法律法规的适用情况。提示哪些事项需要依据法律法规办理。

3)“不适用”选项

当用户存在对某些问题不适用或者不涉及时,可以通过填报“不适用”。(将不会视为填报不完整)

4)选择项

当涉及到某些题目时,可能存在多个选项,用户需要进行选择。

例如,对已经获取的资质“软件能力成熟度集成模型(CMMI)认证”的等级进行选择。

当完成一个事项卡片内容的填报后,点击“保存”按钮进行保存。

点击“返回上一层”按钮后,返回“企业诊断事项明细”。

13.3 使用说明

1)用户在第一次登陆到该事项中时,将显示“使用说明”弹窗。弹窗中详细说明了填报该诊断清单的注意事项。

2)点击“不再提示”前的方框后,用户在下次抵达本页面时将不再展示“使用说明”。

3)点击“我已知晓”后,“使用说明”弹窗将关系。

4)如需再次查看“使用说明”时,可以点击“使用说明”按钮,再次查阅。

14 项目合规确权

项目 [28]  合规确权中,用户可以查看所有项目的清单,系统展示为各项目的卡片。每一个项目卡片展示了各个项目的项目名称、项目ID、资产类型、应用领域、已确认的数据资产权属。点击每一个项目卡片,将进入“合规确权”页面。

14.1 设置诊断分类

首次进入项目合规确权中,用户需要设置诊断分类。列表中包含必填事项和选填事项。

1)必填事项

必填事项用户不能勾选取消,需要务必填写。

2)选填事项

对于选填事项,用户可以根据自身情况选择是否需要填报。勾选则视为选中项,后续诊断清单将包含该事项;不勾选将视为不适用,后续诊断清单将不包含该事项。

当所有选填事项经确认后,可以点击“设置完成”按钮。设置完成后,进入项目诊断事项明细。

3)设置完成分类后,如果需要对分类重新设置,可以点击屏幕右上方“设置分类”按钮,重新进入设置页面。

14.2 项目诊断事项明细

企业诊断事项明细中,展示了各个事项的卡片。

每个事项卡片中展示了“事项名称”(如“内部生成数据”)和“完成度”的进度条,展示了该事项下用户填报的完整度。点击“合规诊断 [29]  ”按钮,进入该事项的合规诊断界面。

用户逐一填报该事项下的诊断问题。填报方式与企业诊断事项明细相同,这里不再赘述。

14.3 使用说明

1)用户在第一次登陆到该事项中时,将显示“使用说明”弹窗。弹窗中详细说明了填报该诊断清单的注意事项。

2)点击“不再提示”前的方框后,用户在下次抵达本页面时将不再展示“使用说明”。

3)点击“我已知晓”后,“使用说明”弹窗将关闭。

4)如需再次查看“使用说明”时,用户可以点击“使用说明”按钮,再次查阅。

15 价值评估 [30] 

价值评估中展示了各个项目的卡片。每一个项目卡片展示了该的项目名称、项目ID、资产类型、应用领域、是否评估、评估方法、评估金额(元)。点击单个项目卡片,将进入该项目的价值评估界面。

15.1 新增评估记录

点击“新增评估记录”按钮,展示“选择评估方式”窗口。

(选择评估方式窗口)

15.2 自测评估模型

点击“进入自测评估模型”后点击“确定”按钮后,进入自测评估模型页面。

自测需要完成以下步骤:

1)选择评估基准日

点击“请选择日期”的对话框后,将弹出日期选择器。

选择某个月的最后一天(目前版本暂时只允许选择每个月的最后一天做为基准日)。

2)收入预测

用户需要继续填报各会计期间的收入预测金额。具体操作如下:

A 、收入预测需要首先填报预测的会计年度,默认为5。表格中的“会计期间”行数将会根据会计年度数量进行自动调整。

B 、选择预测方法。该方法默认为“手动逐年填写预测金额”。“手动逐年填写预测金额”下,用户需对每个预测期间填写预测收入金额。

用户也可以选择“通过收入增长预测”方法。如选择“通过收入增长预测”,用户只需填写“收入增长率”和首个会计期间的“预测收入金额”。系统将自动计算后续的会计期间的收入金额。

C 、收入预测依据

填报收入预测依据,用户根据已签订和合同或订单、经决策的市场调研文件或具备同行业销售数据的可比参考文件详细描述。

3)折现率预测

点击“规则提示”按钮,系统将提示折现率的填报规则和内涵逻辑。如下图 [31] 

选择测试方法:

A 、用户可选择“手动填写预测折现率”,并可直接填写“折现率”(默认10%),然后填报“对折现率估计因素”。

B 、用户可选择“通过填表法预测折现率”,并需要点击“进入填表法”按钮,进入填表法界面 [32] 

(折现率计算 - 填表法页面)

a、 填报无风险报酬率

点击“参考”按钮,系统对填报数值进行提示:“根据评估基准日中国资产评估评估协会网站公布的 10 年期国债到期收益率 https://www.cas.org.cn/zggzsysqxlm/index.htm ”。

b、 填报风险报酬率

点击“打分评估”按钮,进入“填表法”,进入“填表法计算风险报酬率”页面。用户分别给“数据安全风险”、“管理风险”、“监管风险”、“流通风险”风险进行打分。

(数据安全风险打分表)

(风险报酬率合计表)

系统根据以上风险表的打分情况自动计算出风险报酬率合计表以及“风险报酬率合计”比率。

点击屏幕右下角的“确定”按钮后,将打分法的数值结算至折现率计算填表法页面。

c、 折现率打分结果

系统自动计算出合计折现率(无风险报酬率 + 风险报酬率),用户点击“确定”按钮后,完成折现率计算,并将计算结果结算至评估总页面。

4)分成率预测

点击“规则提示”按钮,系统将提示折现率的填报规则和内涵逻辑 [33] 

选择测试方法:

A 、手动填写预测分成率

用户可以选择“手动填写预测分成率”的方法,并填报收入分成(提成)率。用户可以点击“分成率参考表 [34]  ”按钮来获取参考建议,分成率计算表显示如下:

用户参考分成率计算表后,返回总页面手动填入分成率数字。

B 、通过打分法预测分成率

用户还可以选择“通过打分法预测分成率”的方法并点击“进入打分法 [35]  ”按钮,进入打分法页面。(打分法操作流程相对复杂)

打分法预测分成率页面

a、 构建决策模型

用户如无需对准则层 B 或者方案层 C 可以直接跳过此步骤。

如需对准则层 B 进行调整。可以点击“ + 增加新准则”按钮添加新准则。将出现空格对话框,用户可以输入任意文字添加。

例如:添加“智能化水平”后点击回车 / 点击空白处,即可录入信息。系统将补充“智能化水平”准则。

如需对方案层 C 进行调整。可以点击“ + 增加新方案”按钮添加新方案。将出现空格对话框,用户可以输入任意文字添加。

例如:添加“软件”后点击回车 / 点击空白处,即可录入信息。系统将补充“软件”方案。

无论是准侧层或者方案层的元素,都可以通过点击右侧白色✖,删除该准则或者方案。

b、 指标评分

构建决策模型后,需要填写“指标评分”。点击“填写指南”按钮可以查看详细指南 [36] 

具体填报时可以在空格中填报具体的整数和分数,系统会自动计算出验证结果。

以下将展示填报前后的结果对比:

(分成率计算表指标评分页面 - 填报前)

(分成率计算表指标评分页面 - 填报前)

用户填报销售净利润率后,系统将自动计算出收入贡献率。如下图:

(收入贡献率计算表)

(收入贡献率计算表中,“权重总排序 W( 方根法 )(%) ”代表各要素贡献率在无形资产总的贡献,采用三分法无形资产贡献占总资产的 1/3 ,因此“净利润贡献率 (%) ”为“权重总排序 W( 方根法 )(%) ”的 1/3 。最后,收入贡献率 (%)= 净利润贡献率 (%)* 销售净利率。)

点击“完成”按钮后,选取“数据资源”的“对收入贡献率 (%) ”做为分成率的参考指标。如下图所示:

5)估值计算 [37] 

以上(1-4)项完成后,系统自动计算得到估值计算表。

部分计算方法展示:

折现期=预测期首年剩余月数/12,第二年为上年度预测期剩余月数/12+1。(采用了“期末折现期”的计算方法)

折现系数=1/1+折现率))的折现期次幂

数据资源贡献现值=数据资源对产品的收入贡献*折现系数

评估价值=各预期会计期间的“数据资源贡献现值”之和

6最终计算结果 [38] 

最后系统计算出评估价值、评估增值额、评估增值率并展示相关结果。

(7) 上传凭证

凭证文件中,系统提示可作为评估依据的凭证类型。用户可根据提示填报,也可点击“删除”按钮,删除不涉及的建议项。

最后点击页面右下方“保存”按钮后,完成自测评估。

15.3 上传外部评估报告

用户在“选择评估方式”页面中,依次点击“上传外部评估报告”按钮、“确定”按钮后,进入上传外部评估报告页面。

1)外部报告内容

根据系统提示,填报外部报告内容,包括:评估基准日、评估方法(收益法、市场法、成本法)、账面价值(元)、评估价值(元)。填报完成后,系统自动计算出增值额和增值率。

2)上传凭证

用户在凭证文件窗口,上传外部评估报告作为填报数据的依据。

最后点击“保存”后,完成上传外部评估报告。

16 内控设计

内控设计 [39]  中,系统展示本企业(主体)内控控制设计的事项明细目录。用户在本模块中,填报内部控制的设计情况。具体方法如下:

16.1 内控设计事项填报

用户逐条点击“填报”按钮,计入对应事项的“内控设计填报”界面。

(内控设计填报界面)

(1) 进度栏

进度栏展示用户逐题填报的完成度。

2)事项分类

进度栏下方展示的是事项分类。

3)具体事项

具体事项,是填报本页面“最重要”信息。用户填报是否针对该“具体事项”,制定了相关制度以及上传证明文件。

(4) 是否制定

针对“具体事项”,用户选择对于该制度是否制定了相关制度,可以选择“是”/“否”/“不适用”。(只有部分事项可以选择“不适用”)。如果选择“是”,需要具体填制度内容。

(5) 具体制度内容

A 、凭证文件:填报凭证类型、凭证名称、凭证文件位置,并可上传附件。

B 、章节条: 填报该“事项”在凭证文件中描述的具体位置,具体在哪个章节以及条目(或行数)。

C 、文件编号:本次填报内部控制制度的编号

D 、制定日期:本次填报内部控制制度的制定日期

E 、提交部门:发起、编制本次填报的内部控制制度,并提交审批的部门

F 、批准层级:批准本次填报的内部控制制度的决策组织或部门,包括党委会、董事会、总经理办公室、其他(如果选择其他,需要具体描述批准层级)

填报完成上述内容后,点击“保存并继续”按钮。完成本页事项的填报。

可点击“上一项”、“下一项”按钮切换页码。

点击“题目索引”按钮,可以展示各个题目的填报完成情况,蓝色代表已经完成,灰色代表尚未填写完成。点击某一个题目编号,可以直接切换到该题目(具体事项)。

点击“返回”按钮,可以返回内控设计首页。

16.2 避免填报相同数据的重复操作

如果事项对应的制度材料之前填报过(比如:已填报的事项跟本次填报的事项出自同一个内部控制制度文件),可以通过以下操作进行简化操作,避免重复填报。

(1) 点击“引用最近填报凭证”按钮,引用其他事项的填报记录。

2)点击“引用最近填报凭证”按钮后,显示如下“最近填报内容”列表 [40] 

3)用户点击其中一个名称后,将回显整个“具体制度内容”。

16.3 内控设计事项查看

点击“查看”按钮,可以查看该事项已经填报完成的制度文件内容。

(内控设计查看页)

16.4 内控设计事项修订

点击“修订”按钮,可以修订该事项已经填报完成的制度文件内容。

由于可以在已填报的内容中做相关的修订。修订完成后,点击“完成并继续 [41]  ”按钮,完成本次修改。

16.5 查看设计详情

点击“查看详情报告 [42]  ”按钮,可以查阅详尽的内部控制设计明细。

(内控设计详情页)

点击“导出”按钮,可以下载excel文档。

17 内控运行

[43]  内控运行中,展示了各个项目的内部控制运行情况卡片。每个卡片中显示本项目的最后一次内控运行的完整度和运行周期。

点击单个卡片后,进入该项目内控运行列表。

17.1 新增内控运行评价

点击“新增运行评价”按钮,弹窗填报本次运行评价的周期。

点击“开始日期”或者“结束日期”,进行具体日期的填报。

用户对每一个内控运行事项进行填报,选择是否未按要求执行相关的内控运行制度。如果存在未执行情况,需要填写具体的“不完整情况说明”。

点击“填写凭证”按钮,进入本次内控运行凭证的上传页面。

填报完成后,点击“确认”完成内控运行。

完成本次填报后,点击“提交并返回”完成一次内控运行评价的填报。

返回列表页后,系统将显示本次新增的记录。

17.2 编辑(修订)内控运行评价

如需对某次运行评价进行编辑或修订,可点击“编辑”按钮,进入编辑页面。

再次进入“内控运行列表”页面后,用户可以进行具体的编辑或修改操作。

编辑或修订完成后,点击“提交并返回”完成本次操作。

17.3 查看内控运行评价详情

用户可以点击“查看报告”按钮,查看内部控制运行报告 [44] 

(内控运行报告页)

18 企业质量安全

企业质量安全中,展示了企业填报的质量安全明细。

18.1 新增体系记录

点击“新增体系记录”后,进入体系填报页面。

用户可以在本界面,填报已经取得的质量或安全体系认证。

1)选择体系类型:选择“质量体系”或者“安全体系”

2)填写体系/评价名称

3)有效期:在时间选择器中选择开始日期和结束日期

4)选择认证方式:“内部”或“外部”

如果选择内部,需要经过内部决策,并上传相关的决策文件。

如果选择外部,需要填报“第三方机构名称”。

上传“第三方机构名称”的相关质量安全体系认证文件。

5)保存

最后,点击保存后完成一次填报。

18.2 编辑体系记录

点击“编辑”按钮,可再次进入企业质量安全编辑页面,对原有记录进行修改。

(企业质量安全编辑页面)

18.3 查看体系记录

点击“查看”按钮,可再次进入查看页面,对原有记录进行查看。

(企业质量安全查看页面)

19 项目质量安全

项目质量安全中,展示了各项目的清单。项目以卡片形式展示。点击卡片后,进入“项目质量安全”界面。

项目质量安全中,展示了项目填报的质量安全明细。

19.1 新增体系记录

点击“新增体系记录”后,进入体系填报页面。

用户可以在本界面,填报已经取得的质量或安全体系认证。具体内容如下:

1)选择体系类型:可选择“质量体系”或者“安全体系”

2)填写体系/评价名称。

3)有效期:在时间选择器中选择开始日期和结束日期

4)选择认证方式:可选择“内部”或“外部”

如果选择内部,需要经过内部决策,并上传相关的决策文件。

如果选择外部,需要填报“第三方机构名称”。

上传“第三方机构名称”的相关质量安全体系认证文件。

5)保存

最后,点击保存后完成一次填报。

19.2 编辑体系记录

点击“编辑”按钮,可再次进入编辑页面,对原有记录进行修改。

(项目质量安全编辑页面)

19.3 查看体系记录

点击“查看”按钮,可再次进入查看页面,对原有记录进行查看。

(项目质量安全查看页面)

四、 展示空间

从中央驾驶仓点击“进入展示空间”按钮后,进入展示空间。

1 模块分类

展示空间主要由三部分组成, 基础模块、财务模块和管理模块。

1展示空间-基础模块

1.1 基础模块

点击“基础模块”,将展示基础模块下的各个模块,包括“数据信息”、“合规确权”、“价值评估”。

1.2 财务模块

点击“财务模块”,将展示财务模块下的各个模块,包括“项目预算”、“项目核算”、“资产报表”、“凭证信息”。

1.3 管理模块

点击“管理模块”,将展示管理模块下的各个模块,包括“数据项目”、“内部控制”、“质量安全”。

2 数据信息

点击“基础模块”中的“数据信息”按钮进入数据信息展示空间。

2.1 数据信息汇总信息

 

4数据信息首页 (数据信息汇总页面)

首先进入数据信息汇总页面,该页面展示了数据信息的“数据总量”、“数据存储量”、“数据机构化分布”、“数据采集方式分布”。

 

点击“数据信息明细”按钮,进入数据信息明细页面。

2.2 数据信息明细

 

5数据信息项目明细

(数据信息明细页)

以上“数据信息明细”页面中展示了各个项目的数据信息卡片。

每个卡片中简要展示了该项目下的项目名称、项目ID、数据来源、数据总量、产品简介。点击此卡片后,进入该项目详情页面。

2.3 单个项目数据资源目录 [45] 

(单个项目数据资源目录页)

点击“更新历史”按钮后,进入数据资源信息详情页。

2.4 数据资源信息详情

6数据信息单项目详情 (数据资源信息详情页)

数据资源信息详情页展示了数据资源信息的记录(默认展示最后一次更新的记录)。

如上图展示了20241231日的详情。用户可以点击左侧,日期列表进行切换。切换后,显示该日期的“数据应用名称”、“数据内容描述”、“数据结构”、“数据来源”、“数据采集方式”、“采集数据授权情况”、“数据授权时效”、“采集频次”、“数据字典”、“数据总量”、“存储方式”、“储存位置”、“第一负责人签字”。

左侧为项目内模块导航栏,详细操作参见“项目内模块导航栏”标题下具体内容。

3 合规确权

点击“基础模块”中的“合规确权”按钮进入合规确权展示空间。

3.1 企业合规确权明细

7合规确权-第一屏抽

(企业合规确权明细页)

首先进入企业合规确权页面,展示企业合规确权的各事项的合规情况明细。包括“重要程度”、“合规确权明细”、“凭证”。

点击“重要程度”表头按钮,可以进行筛选操作。点击对应的选项(各重要程度或全部),系统将筛选出对应重要程度的明细。

同时,点击“合规确权情况”表头按钮,同样也可以进行筛选操作。点击对应的选项(是、否、不适用、空、全部),系统将筛选出对应选项的明细。

点击“查看项目合规确权明细”按钮将进入项目合规确权明细界面。

3.2 项目合规确权明细

 

8合规确权-第二屏 (项目合规确权明细页)

以上“项目合规确权明细”页面中展示了各个项目的合规确权信息卡片。

每个卡片中简要展示了该项目下的项目名称、项目ID、数据资产登记证书的登记情况(包括登记编号、数据资产名称)、权属确认类型(包括是否具备持有权、加工使用权、产品经营权)。

点击项目卡片或者“查阅凭证”按钮均可进入该项目详情页面,区别在于:

点击项目卡片进入“项目合规详情”切换页;点击“查阅凭证”按钮进入“权属凭证详情”切换页。

3.3 单个项目合规确权详情页面

该项目详情页面包括两个切换页,“项目合规详情”和“权属凭证详情”。点击页头“项目合规详情”或“权属凭证详情”可以进行切换。

(1) 项目合规详情

点击页头“项目合规详情”进入项目合规详情页面。

9合规确权-项目合规

项目合规详情页面展示了项目各事项的合规情况明细。包括“重要程度”、“合规确权明细”、“凭证”。

点击“重要程度”表头按钮,可以进行筛选操作。点击对应的选项(各重要程度或全部),系统将筛选出对应重要程度的明细。(该功能与企业合规操作一致)

同时,点击“合规确权情况”表头按钮,同样可以进行筛选操作。点击对应的选项(是、否、不适用、空、全部),系统将筛选出对应选项的明细。(该功能与企业合规操作一致)

(2) 权属凭证详情

点击“查看项目合规确权明细”按钮将进入项目合规确权明细界面。

10合规确权-权属凭证

该页面将展示权属凭证的相关证明文件。

如存在“附件”,用户可以点击“附件”按钮进一步查看电子凭证。

4 价值评估

点击“基础模块”中的“价值评估”按钮进入价值评估展示空间。

4.1 价值评估明细

11价值评估-第一屏

进入价值评估明细页面,展示企业汇总信息和各项目的价值评估卡片。

(1) 企业汇总信息

企业汇总信息上部分中展示了预估值总额(元),即企业所有已评估项目评估价值总额。另外,展示了项目总数、已评估数量(已经评估的项目数量)和未评估数量(未经过评估的项目数量)。

2)项目价值评估卡片

企业汇总信息上部分下部分展示了各个项目价值评估卡片。单个项目的价值评估卡片中,展示了该项目的项目名称、项目ID、评估方法、内部评估或外部评估、已实现收入金额(元)、评估价值、账面价值、评估增值额。

4.2 评估详情

点击“查看详情”按钮,进入评估详情界面,依据内部或者外部评估的不同,进入不同的详情界面。如依据内部评估展示,将进入“价值评估(自评)报告”界面;如依据外部评估展示,将进入“查阅凭证”界面。

1)价值评估(自评)报告

12价值评估-自评报告

(价值评估自评报告页)

价值评估(自评)报告中展示了该项目下数据资产的自测评估详情。包括:评估对象、评估范围、评估基准日、评估方法、评估结论。

(2) 外部评估凭证

13价值评估-外部报告 (外部评估查阅凭证展示页)

外部评估查阅凭证展示页展示外部评估的证据。包括凭证名称(评估报告的名称)、档案编号。

如存在附件,可点击“附件查看”电子凭证。

4.3 收入明细

收入明细页面可通过点击项目卡片“收入明细”按钮进入,也可通过点击评估详情页面的表头切换来进入。

14价值评估-收入明细

收入明 [46]  细展示了项目下各月度的收入的金额,可点击“关联方”和“非关联方”按钮切换的关联方和非关联方列表。

点击“明细”按钮后,可查看单月收入核算明细。

单月收入核算明细中展示了每笔收入的发生日期、收入金额、公允价值(如果是关联方收入)、注释、操作栏。如存在附件,点击“查看凭证”可以查看电子凭证。

5 项目预算

点击财务模块中的“项目预算”按钮进入项目预算展示空间。

5.1 项目预算明细

16预算首页

进入项目预算明细页面,展示企业汇总信息和各项目的预算明细卡片。

(1) 企业汇总信息

汇总信息展示了项目总数、已经完成预算的项目数量和未完成预算的项目数量。其中预算完成的数量包括,预算审批通过数和预算尚未审批数。预算审批通过数为预算模块已经填报了相关决策相关凭证的项目数量;预算尚待批准数为预算模块未填报相关决策凭证的项目数量。

2)项目预算明细卡片

单个项目的预算明细卡片中,展示了该项目的项目名称、项目ID、预算总额、尚待审批或审批通过(反映决策凭证是否完整)、外部成本构成、内部成本构成。

外部成本构成包括:数据资源、委外加工费、其他外部成本。

内部成本构成包括:开发人员成本、固定资产折旧、无形资产摊销、其他内部成本。

5.2 预算详情

点击项目卡片,进入预算详情界面。

17预算项目明细 (预算详情页)

预算详情页将展示预算构成的外部成本和内部成本明细。外部成本包括:数据资源、委外加工费、其他外部成本;内部成本包括:开发人员成本、固定资产折旧、无形资产摊销、其他内部成本。

5.3 预算详情二级明细

用于点击明细按钮后,将进入二级明细列表。

18预算外部成本数据资源

例如:点击“数据资源”的“明细”按钮后,将展示数据资源预算的二级明细。其中包括,时点成本的构成,包含每笔预算的发生月份和金额;期间成本的构成,每笔预算的每月成本(元)(预计每月发生金额)、起始采购日、终止采购日、预计参与月数(根据起始采购日、终止采购日计算而得)、合计金额(元)。

19预算内部成本开发人员支出

例如:点击“开发人员成本”的“明细”按钮后,将展示参与人员的具体信息,包括“职位/岗位”、“所属部门”、“人员成本(元)/月”、“预计参与人数”、“起始参与日”、“终止参与日”、预计参与月数(根据起始参与日、终止参与日计算而得)、合计金额(元)。

5.4 预算凭证查阅

(预算详情页)

预算详情页中,点击页面下方的“查阅凭证”按钮,将展示支持预算执行的凭证。

凭证信息包括凭证类型、凭证名称、档案编号。如存在附件,可点击“附件”按钮查阅电子凭证。

6 项目核算

点击“财务模块”中的“项目核算”按钮进入项目核算汇总页面。

6.1 项目核算总览

(项目核算汇总页面)

项目核算汇总页面中展示了项目总数、已开展核算的资产项目数量和未开展核算的资产项目数量。其中已开展核算的资产项目数量中“成本超预算项目数”。

另外,项目核算汇总页面展示了“成本核算分布”(各收入区间的项目个数)。例如,上图分别展示了0-200万元成本核算项目数为1个;201-400万元成本核算项目数为2个;401-600万元成本核算项目数为2个;601-800万元成本核算项目数为6个;801-1000万元成本核算项目数为1个。

点击项目核算汇总页面下方的“查看项目核算明细”按钮后,进入项目核算明细页。

6.2 项目核算明细

项目核算明细页面展示各项目的核算明细卡片。

1.2项目核算-下0125@2x (项目核算明细页)

每个项目核算明细卡片如下:

单个项目的核算明细卡片中,展示了该项目的项目名称、项目ID、成本核算总额、核算成本/预算成本(核算成本占预算成本的百分比)、外部成本构成、内部成本构成。

外部成本构成包括:数据资源、委外加工费、其他外部成本。

内部成本构成包括:开发人员成本、固定资产折旧、无形资产摊销、其他内部成本。

6.3 单个项目成本核算详情

点击项目卡片,进入成本核算详情界面。

1.2.2项目核算-详情-外部成本0208@2x (单个项目成本核算详情页)

核算详情页将展示预算构成的外部成本和内部成本明细。

1)外部成本核算明细

外部成本包括:数据资源、委外加工费、其他外部成本。

例如:点击“外部成本”按钮再点击“数据资源”将显示数据资源按月成本核算明细。明细中包含成本发生的“月份”、“当月成本总额(元)”和操作栏。

2)内部成本核算明细

内部成本包括:开发人员成本、固定资产折旧、无形资产摊销、其他内部成本。

例如:点击“内部成本”按钮再点击“开发人员成本”将显示开发人员按月成本核算明细。明细中包含成本发生的“月份”、“当月成本总额(元)”和操作栏。

(3) 项目开始日期和开发阶段开始日期

明细右上方显示了与成本核算关联的日期,包括“项目开始日期”和“开发阶段开始日期”。

点击“开发阶段判断依据”按钮,将展示如下弹窗:

(开发阶段判断依据页)

开发阶段判断依据页面中将展示了该项目支撑开发阶段开始日期的判断依据。如存在附件,用户可以点击“附件”按钮查看电子凭证。

6.4 成本核算(二级)明细

(单个项目成本核算详情页)

用于点击“明细”按钮后,将进入某类成本的核算(二级)明细列表。

(开发人员成本-成本核算二级明细)

成本核算(二级)明细中,将具体展示某类型成本下某月的核算明细。同时,该明细将展示核算金额与预算金额的对比、以及差异的注释(信息披露)。

在凭证文件中,可以查阅支持核算填报的原始凭证。如存在附件,可点击“附件”按钮查阅电子凭证。

7 资产报表

点击“财务模块”中的“资产报表”按钮后,进入资产报表展示页。

27资产报表-无形资产 (资产报表展示页)

7.1 选择项目

点击“选择项目”对话框,系统将弹出下拉框。用户可以选择其中一个项目名称,或者选择“全部”。如果选择“全部”,系统将显示该系统下统计的所有项目合计。

点击“选择项目ID”对话框,系统将弹出下拉框。用户可以选择其中一个项目名称,或者选择“全部”。如果选择“全部”,系统将显示该系统下统计的所有项目合计 [47] 

当选定项目名称后,系统将匹配对应的项目ID;当选择项目ID后,系统将匹配对应的项目名称。最终保持项目名称和项目ID一致。

7.2 选择资产报表的起始日期和截止日期

用户可以在日期选择器中选择任意的起始日期(报告期初日期)和截止日期(报告期末日期)。例如,需要导出2024年全年报表,可以将初始日期选择为2024-01-01;将终止日期选择为2024-12-31

7.3 报表披露

项目名称/ID以及日期选择完毕后,点击“搜索”按钮。系统自动计算出报表明细。包括如下三张报表:

27资产报表-无形资产 (资产报表-无形资产表)

28资产报表-存货 (资产报表-存货表)

29资产报表-开发支出 (资产报表-开发支出表)

8 凭证信息

点击“财务模块”中的“凭证信息”按钮进入凭证信息汇总页。

30凭证-首页 (凭证信息汇总页)

凭证信息汇总页展示了各个项目的凭证信息卡片。点击卡片后,查看项目卡片的完整度。

8.1 项目凭证完整度

31凭证-单个项目明细

(项目凭证完整度页)

项目凭证完整度页面中,展示了该项目下各凭证类型的完整度。

其中一级分类为:决策类、交易类、合规类、开发成本类、价值分析类、数据管理类

每个一级分类包含多个二级分类,具体如下:

(1) 决策类包含的二级分类为:决议文件、内控设计文件、内控运行文件、立项报告、预算报告、开发计划书、其他决策类证明文件。

(2) 交易类包含的二级分类为:销售合同/订单、销售发票、采购合同/订单、采购发票、非货币资产交换协议、投资协议、债务重组协议、捐赠证明文件、支付凭证。

(3) 合规类包含的二级分类为:合法合规证明文件、数据权属证明文件、数据资产认证相关凭证、数据资产/产品登记证书、数据确权登记证书、法律意见相关文件、识产权登记证书、数据授权使用证书、约定相关数据资源权属的合同文件。

(4) 开发成本类包含的二级分类为:开发人员成本支出凭证、开发人员工时记录、开发设备折旧凭证、开发软件摊销凭证、开发成本分摊凭证、其他研发凭证。

(5) 价值分析类包含的二级分类为:市场调研报告、价值分析报告、产品需求报告、公开市场交易价格证明文件、技术成熟或稳定相关报告、评估报告。

(6) 数据管理类包含的二级分类为:验收报告、信息管理报告、质量安全评价相关文件。

8.2 凭证完整度明细查询

用户点击单个二级分类后(如“决议文件”),系统将展示该二级分类的凭证详情。

32凭证-决议文件明细(二级)

例如:点击二级分类(决议文件)将展示该二级分类(决议文件)的凭证完整度构成详情。如上图所示,表格反应了10个操作流程需要决议文件,其中序号1-5凭证完整,序号6-10凭证缺失,因此得到完整度为50%

对于凭证完整的记录,系统展示“凭证名称”、“凭证文件位置”、操作栏。如存在附件,可以点击“附件”查看具体的电子凭证。

9 数据项目

点击“管理模块”中的“数据项目”按钮进入数据项目汇总页面。

33数据项目-第一屏 (数据项目汇总页)

9.1 数据项目汇总情况

数据项目汇总页面中,展示了数据项目的汇总情况。包括如下内容:

数据项目总数,分类为存货和无形资产的项目数。

数据项目的产品应用领域分类。如上图举例所示:12个项目中,其中工业制造项目为4个;科技创新项目数量为4个;文化旅游项目为4个。

“项目盈利预测(年均)”柱状图中展示了各个项目盈利预测的分布。如上图举例所示:年均盈利0-100万元的项目数量为1个;年均盈利101-200万元的项目数量为2个;201-300万元的项目数量为3个;301-400万项目数量为5个;400万以上项目数量为1个。

“项目周期情况”图表展示了各个项目的周期情况。如上图所示,项目周期为0-2年(含2年)的项目数为1个;项目周期为2-4年(含4年)的项目数为3个;项目周期为4-6年(含6年)的项目数为5个;项目周期为6-8年(含8年)的项目数为2个;项目周期为8年以上的项目数为1个。

点击“查看项目信息明细”按钮,进入数据项目信息明细界面。

9.2 数据项目信息明细

34数据项目-第二屏 (数据项目信息明细界面)

数据项目信息明细界面中,展示了各个项目的项目信息卡片。

卡片中展示了单个项目信息,包括项目名称、项目ID、应用领域、应用场景、项目简介。点击卡片后,将进入单个数据项目信息详情页面。

9.3 单个数据项目信息详情

单个数据项目信息详情包含了“基本信息”、“产品信息”、“市场与产品价值分析”、“盈利预测”。以下分别进行介绍:

1)基本信息

基本信息中展示了项目ID、项目周期、预计存储空间。

(2) 产品信息

产品信息中展示了产品应用领域分类、应用场景名称、应用场景具体描述、产品简介、数据资源主要来源、数据资产用途、数据资产类型、数据资产预计有效期、数据资产权利限制、数据更新频次。

(3) 市场与产品价值分析

市场与产品价值分析中展示了目标客户、价值分析、目标市场占有率、是否存在同行业竞品、同行业竞品名称、内部使用的数据产品如何实现降本增效。

(4) 盈利预测

盈利预测展示了未来各个会计年度的预测盈利金额,以及相关摘要(包含如何实现盈利的相关表述)。

9.4 查阅项目凭证

点击页面下方的“查阅凭证”按钮,将展示“查阅凭证”窗口。

“查阅凭证”窗口中将展示项目相关凭证(如立项报告、相关决策文件)。如存在附件,可以点击“附件”按钮查阅电子凭证。

10 内部控制

点击“管理模块”中的“内部控制”按钮进入内部控制展示空间的内部控制设计详情页。

10.1 内部控制设计详情

内部控制设计的详细页面展示了设计完整度和内控事项详细列表等信息。具体包括:

38内控首页 (内部控制设计详情页)

(1) 事项明细

事项明细展示了内部控制每个事项的类型、维度、内容,以及设计完成情况(是、否、不适用、未填写)。

如需筛选,可以通过点击“设计完成情况”表头弹出下拉选择框。用户可以通过点击选项对列表进行筛选。(如点击“√(是)”可以筛选出完成情况为“是”的所有事项。)

2)完整性情况

用户可以通过列表上方,总览内部控制设计完整性情况。

3)查阅凭证

用户可以点击“查阅凭证”按钮,查阅内部控制设计的相关凭证。

用户可以在列表中查看内控设计的凭证文件。如存在附件,可以点击“附件”按钮查阅电子凭证。(提示:如果内部控制设计操作空间上传多个“重名”文件时,展示空间将展示其中一个完整文件,将不会重复展示多条记录)

4)查看设计详情

点击“查看设计详情”按钮,可以查看详尽的设计明细。

以上明细全面展示了内控设计的材料提交情况、文件名称、文件编号、章//条(具体描述的位置)、制定日期、批准层级(党委会、董事会、总经理办公会、其他)、版本变更、修订日期、修订批准层级、修订部门、修订主要内容、提交部门。

点击“查看内部控制”运行按钮,进入内部控制运行明细页面。

10.2 内部控制运行明细(按项目列式)

41内控运行明细 (内部控制运行明细页)

内部控制运行明细展示了各个项目内控运行情况的卡片。

每个项目的内部控制卡片中,展示了该项目名称、项目ID、最新运行评价周期、数据资源获取的内控运行完整度、数据资源利用的内控运行完整度、数据资源管理的内控运行完整度、数据资源处置的内控运行完整度、资产权益保护的内控运行完整度。点击每个卡片后,进入单个项目内控控制运行详情(内部控制资产保护控制运行评价体系)。

10.3 内部控制资产保护控制运行评价体系(单个项目)

内部控制资产保护控制运行评价体系界面中展示了,本次运行周期、各个维度下的各事项的是否完整执行情况。如运行不完整,展示不完整情况说明。点击查看凭证按钮,可以查看本次内部控制运行的穿行测试或抽样检查凭证 [48] 

11 质量安全

点击“管理模块”中的“质量安全”按钮进入企业质量安全汇总页面。

11.1 企业质量安全体系

1.0质量安全-上丨0206 (企业质量安全汇总页)

企业质量安全体系中展示了企业获取的“质量体系”认证和“安全体系”认证的情况。包括认证名称、认证方式、认证有效期。

分别点击质量体系和安全提示下方的“更多”按钮,将展示企业质量/安全体系的认证详情(明细)。

1.1质量安全-企业质量体系认证详情0206 (企业质量体系的认证详情页)

1.2质量安全-企业质安全体系认证详情0206 (企业安全体系的认证详情页)

企业质量/安全体系认证详情中展示了体系类型、体系名称、有效期、认证方式、最后更新时间、操作栏。点击“查阅凭证”将展示凭证明细,如存在附件可查看电子凭证。

点击“查看项目质量安全明细”按钮,将进入项目质量安全明细页面。

11.2 项目质量安全明细

2.0质量安全-下-项目质量安全评价0206 (项目质量安全明细页)

项目质量安全明细中展示了各个项目卡片,展示各个项目适用的质量安全体系情况。

项目卡片中展示了项目名称、项目ID、质量体系认证有效期、质量体系/评价名称、安全体系认证有效期、安全体系/评价名称。

点击质量/安全体系按钮可以进入项目质量/安全体系详情页面。

2.1质量安全- 项目质量评价详情0209 (质量体系详情页)

2.2质量安全- 项目安全评价详情0209 (安全体系详情页)

项目质量/安全体系详情中展示了体系类型、体系名称、有效期、认证方式、最后更新时间、操作栏。点击“查阅凭证”将展示凭证明细,如存在附件可查看电子凭证。

五、 通用功能

各模块中,存在一些通用的功能,比如:搜索栏、时间选择期、展示空间项目内导航栏等。本部分对以上通用功能进行详细介绍。

1 展示空间项目搜索栏

1.1 通常出现位置

展示空间项目搜索栏通常出现在展示空间中有关项目明细的页面。如上图所示的“数据项目”、“凭证信息”等模块的项目明细中。

1.2 使用方法

(1) 点击光标位置

(2) 输入项目名称或者ID

(3) 最后点击“搜索”按钮

(4) 系统将筛选出包含输入项目名称或者ID的所有项目

例如:输入关键字“文”

系统将筛选出包含关键字“文”的项目。筛选结果如下图所示:

2 时间选择器

2.1 通常出现位置

时间选择器通常出现在操作空间和展示空间中有关时间设定和检索的页面。例如上图所示的“资产报表”模块的展示空间和操作空间、“开发确认”模块的操作空间、“项目核算”的操作空间。

2.2 使用方法

1)点击文本框

(2) 系统自动弹出时间选择器。

(3) 点击箭头按钮变更月份

点击 双箭头,可以变更年份。每点击一次,变更一年。右侧双箭头,点击一次增加一年;左侧双箭头,点击一次减少一年。

点击 单箭头,可以变更月份。每点击一次,变更一个月。右侧单箭头,点击一次增加一个月;左侧单箭头,点击一次减少一个月。

(4) 选择日期

最后,点击所在月份的具体日期后,便可选定单个日期。选定的日期将显示在文本框内。

3 展示空间项目内导航栏

展示空间项目内导航栏主要用于:在展示空间中,同一项目下各个模块的切换。

3.1 通常出现位置

(数据项目-单个项目详情)

(项目预算-单个项目详情)

(质量安全-单个项目详情)

展示空间项目内导航栏(以下简称“导航栏”)出现在展示空间中单个项目详情页中,包括基础模块中的:数据信息、合规确权、价值评估;财务模块中的:项目预算(上图举例)、项目核算、凭证管理;管理模块中的:数据项目(上图举例)、内部控制、质量安全(上图举例)。

3.2 使用方法

1)展开

当导航栏收起时,图片为 。用户可以点击本图标,将展开导航栏。

(2) 收起

当导航栏展开时,图片为 。用户可以点击本图标,将收起导航栏。

(3) 切换项目

用户点击任意其他模块按钮,可以切换至本项目下,对应的其他模块。如目前用户在“智慧文旅融合平台001”项目下的项目质量安全模块详情页中,点击“项目预算”按钮后,将切换至“智慧文旅融合平台001”项目下的项目预算详情页。

如上图所示切换后进入了项目预算详情页。

综上,可以利用项目导航栏可以切换至单个项目内各模块的详情页面。